11 Signal Providers Monitored Live

Stop Trusting Signals.
Start Verifying Them.

AutoSignals independently tracks performance across every signal group.
30-day Pro trial  ·  No credit card  ·  Cancel anytime
Start Free — 30 Days Pro Sign In See How It Works
AutoSignals
0 Signals Tracked
0 Signal Providers
0 Live Exchanges
0 Day Free Trial
$0 To Get Started
Live Trading on:
Bybit
OKX
Bitget
KuCoin
No custody  ·  No deposits  ·  Your keys, your coins
Why AutoSignals

Don't Trust. Verify.

Every Telegram signal group claims to be profitable. We independently track the real data — no bias, no cherry-picking.

Radical Transparency

Every signal and outcome tracked and published without manipulation. Providers can't alter or hide their record.

Automation Without Risk

Paper trade first, go live when confident. Your funds stay on your own exchange — we never touch them.

Data-Driven Decisions

Deep analytics on timing, ROI, and drawdown — the numbers signal providers hope you never check.

Simple Start

Up and Running in 3 Steps

No experience needed. Free to start.

1
Create a Free Account

Sign up in 60 seconds — no credit card, no commitment. You get 30 days of Pro access immediately to explore the full platform.

2
Explore Signal Providers

Browse 11 independently tracked Telegram groups. Compare real performance — accuracy, ROI, consistency — before following anyone.

3
Automate or Paper Trade

Simulate trades risk-free, or connect your exchange via API to automate signals you trust. No custody — your funds never leave your account.

Get Started Free

30-day Pro trial included  ·  No card required

Platform Features

Everything You Need to Trade Smarter

Built for traders who want proof, not promises.

Provider Leaderboard
Signal Analytics
Trade Automation
Trade Automation
Price Comparison
Education Library
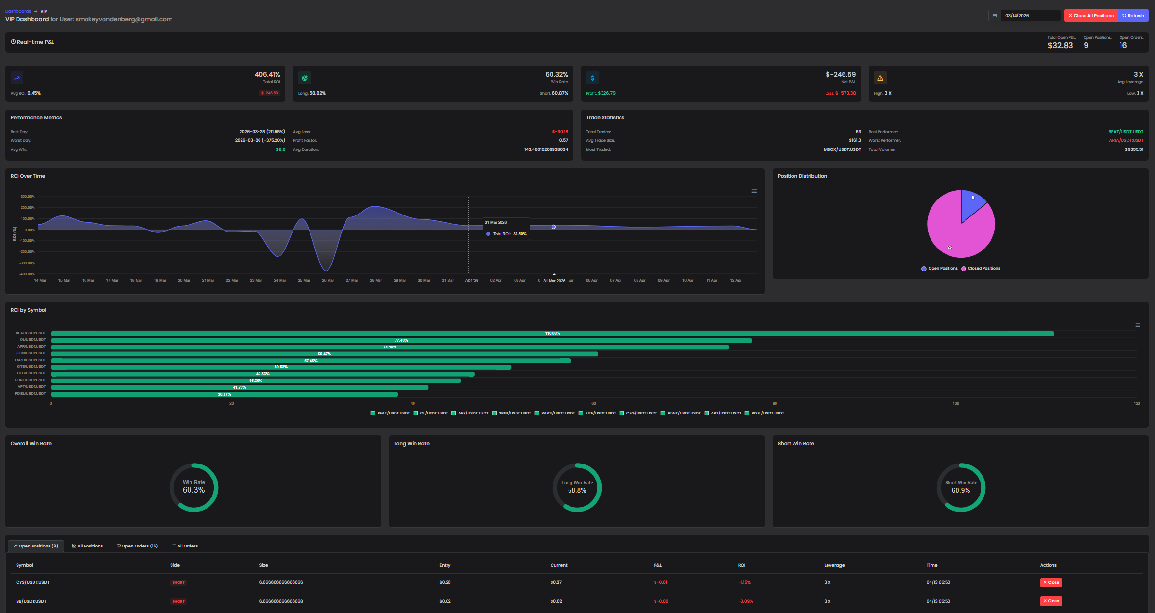
VIP Dashboard
Pricing

Start Free. Scale When Ready.

No hidden fees. No custody. Cancel anytime.

Monthly
Annual Save 20%
FREE FOREVER

Freemium

$0 /month

The basics, on us. Always. No expiry, no surprises.

Provider leaderboard (read-only)
30-day signal history
Live price comparison
Education library
Signal predictions / AI
Trade automation
Get Started Free
VIP ACCESS

VIP

$29.99 /month (billed $287.88/yr)

Serious traders only. Live automation, unlimited portfolios, and the VIP-exclusive dashboard.

Everything in Pro
Live exchange API trading
Multiple exchange connections
Unlimited portfolios
VIP-exclusive dashboard
Priority support
View VIP Details
FAQ

Common Questions

Got doubts? We've got answers.

Yes — completely free, no credit card required. Every new account also gets a full 30-day Pro trial automatically, giving you access to analytics, predictions, and paper trading before you decide anything.

Never. AutoSignals never holds your funds and never requires deposits. For live trading, you connect your own exchange account via read/trade API keys — your crypto stays on your exchange, in your account, at all times.

We monitor Telegram signal groups directly and record every signal the moment it's posted — entry, take-profit levels, stop loss, and timing. We then track real market outcomes against the signal, producing unbiased performance data that providers themselves cannot alter.

We currently support Bybit, OKX, Bitget, and KuCoin for live API trading. More exchanges are added regularly. Paper trading works regardless of which exchange you use.

You automatically move to the free Freemium tier — no charges, no surprises. You keep the provider leaderboard, basic signal data, and education library. Upgrade to Pro or VIP any time to unlock advanced features again.

Absolutely. Cancel any time from your account settings — no penalties, no retention loops. You retain access until the end of your current billing period.
Community

Join the Conversation

Connect with traders, share insights, and stay ahead of the market.

Discord
Discord Community

Real-time discussions, signal alerts, and traders helping each other navigate the market.

Join Discord
Telegram
Telegram Channel

Instant signal alerts and market updates delivered straight to Telegram — even before you open the platform.

Join Telegram
AutoSignals
Web Platform

The full AutoSignals experience — provider analytics, portfolio tracking, automation settings, and more.

Start Free Trial
30 days free  ·  No card required

Ready to Stop Trusting and Start Verifying?

Join traders who use real data to make smarter decisions. Your first 30 days are fully free — Pro tier included, no card needed.

Start Free — 30 Days Pro Got Questions?

AutoSignals — 30-day Pro trial, no card needed.

Start Free